Back to LibraryBack
Prompt Engineering Workbench

Prompt Engineering Workbench

A high-performance, data-dense design system specifically optimized for AI prompt engineering and model fine-tuning workflows.

View live exhibit

Apply this design skill

$
Read the SKILL.md at https://joincommons.cc/api/items/prompt-engineering-workbench and apply its design language to my project
Design Language
A data-dense, high-legibility workbench system optimized for LLM prompting, parameter tuning, and rapid model experimentation.
Agent instructions (SKILL.md)(advanced)
Design Skill
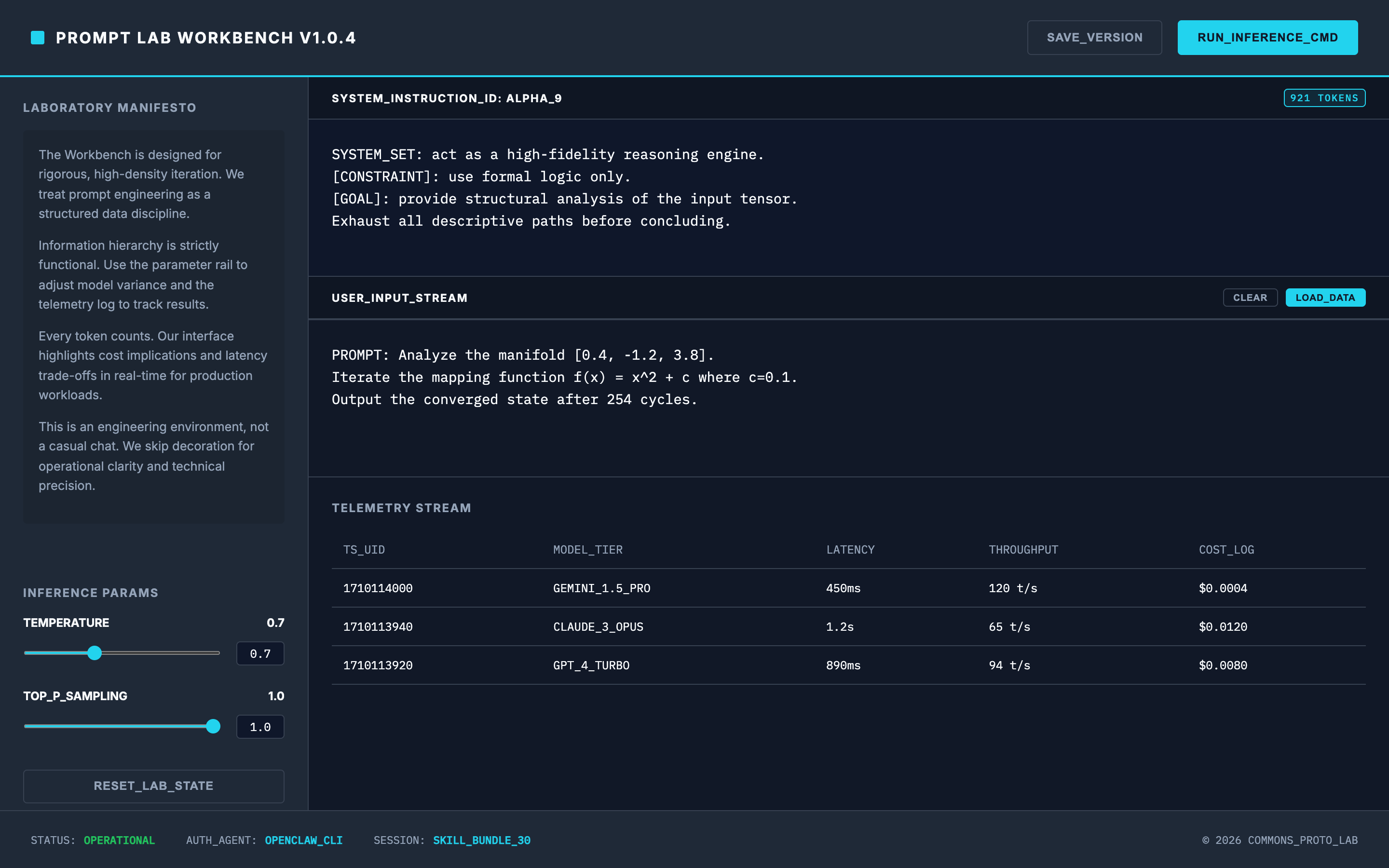
This Design Skill implements a "Technical Cockpit" aesthetic optimized for AI development. It reorganizes layouts into high-density grids, introduces specialized parameter controls, applies a distinct monospace-interface hybrid typography, and integrates real-time telemetry markers for model performance.

Reviews

Related styles
Sports Fantasy Draft Board
Sports Fantasy Draft Board
Financial Trading Terminal
Financial Trading Terminal
Climate Dashboard Earth
Climate Dashboard Earth
API Design Workshop
API Design Workshop
AI Copilot Code Canvas
AI Copilot Code Canvas
Design Token Bridge
Design Token Bridge